17 年
手机商铺
公司新闻/正文
2223 人阅读发布时间:2025-06-23 17:14
2025版《中国药典》现已经正式颁布,其中关于"制药用水"(通则0261)的修订聚焦与各国药典和现行GMP规范协调,如新增非蒸馏法制备注射用水技术及ICH Q3D元素杂质管控要求,强化企业主体责任并明确制药用水核心风险控制要素。
水是制药生产中广泛使用的关键物料。2025年版《中国药典》编制大纲中提出要“跟进制药用水国际先进技术和理念,推进我国制药用水标准体系的完善”。
制药用水的质量和安全对于避免污染、产品失效和符合监管标准至关重要。纯化水和注射用水在每个制造工厂中都用作成分、溶剂、试剂或清洁材料,因此工业界、药典和监管机构接受制药用水测试的协调是有意义的。
为了确保水的纯度并最大限度地降低风险,制药行业依赖于对四个关键参数的实时监测:电导率、 总有机碳 (TOC)、 微生物和 溶解臭氧。 这些参数对于保持水质和满足制药用水合规性标准至关重要。梅特勒托利多一直在引领创建更少但更智能的测试方法,以确保全球环境中水的质量和安全。
更多解读内容:中国药典_中国药典2025版电子版_2025版药典梅特勒托利多整体解决方案-梅特勒托利多官网


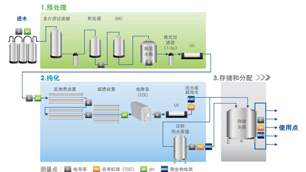
制药用水制备示意图
l 微生物在线检测
传统的微生物检测方法通常耗时、容易出错且需要大量人力。
实时微生物分析仪 的出现为这些挑战提供了有前途的解决方案,梅特勒托利多快速和持续的微生物在线检测 使制药企业能够实施预防措施来控制微生物的生长,将污染事件的风险降至最低,采用的激光诱导荧光技术,被收录在25版药典新增“9209制药用水微生物监测和控制指导原则”,帮助企业提高制药用水全生命周期微生物污染控制水平。

TOC微生物分析仪和在线微生物检测仪
l 实时电导率测量
电导率可以衡量水的导电能力,是溶解离子污染物的监控指标。 纯水本身是电的不良导体,其中缺乏电流导通所必需的带电粒子。高电导率可能预示着高矿物质含量或存在污染等问题。梅特勒托利多电导率仪通过实时电导率测定可以立即检测到制药生产关键阶段的偏差。

电导率传感器
实时监测溶解臭氧
臭氧消毒是保持水质的有效方法,持续、实时监测臭氧水平可将水质控制和合规性提升到一个新的水平。臭氧剂量需保持适当浓度,并在臭氧脱除装置前后对其进行溶氧监测。在保障消毒效果的同时,可以实现符合药典水中“无添加物”的规定。
解决方案在于先进的监测技术,梅特勒托利多在线溶解氧测量pureO3 传感器正在彻底改变制药行业的臭氧消毒过程。

溶解氧传感器(pureO3)
总有机碳分析仪(TOC)
总有机碳(TOC)代表水中存在的有机碳总量。过量的 TOC 可能表明存在有机污染物,即使是微量的污染物也会严重影响药品的质量和安全。TOC是水系统纯化过程控制的关键指标。TOC同时还是细菌的重要食物来源,TOC和细菌计数之间存在定性关系。Thornton TOC有机碳测定仪对有机碳水平和潜在偏移提供全方位洞察。

TOC有机碳测定仪(总有机碳分析仪)
l 了解更多详情
n 白皮书《制药用水指南》
在制药行业中,需要谨慎设计、操作和控制纯水的生产和监测设备。 我们的制药用水指南涵盖了包括水纯化技术和系统功能、关键测量值、全球药典法规要求及较新技术等关键主题,以便为您的设计、操作、控制、验证和水处理系统合规性提供帮助。
n 线下沙龙
主题:制药质量管理新要求与数智化转型探索
日期:2025/6/13
地点:北京亦庄生物医药园商务中心3层多功能厅
点击下载/报名:中国药典_中国药典2025版电子版_2025版药典梅特勒托利多整体解决方案-梅特勒托利多官网
